Category: Building Automation

Longyearbyen Community Buildings

Longyearbyen, Norway

The Settlement of Longyearbyen, Norway

Challenges

  • High energy consumption in nonresidential buildings needed monitoring and control to reduce usage
  • Kindergarten buildings had unstable temperatures (too hot/cold) and poor air quality issues
  • Operations team had to drive around community to manually check building statuses

Results

  • Reduced heating energy by 76% and electricity use by 50% in the shopping center using centralized control.
  • Achieved 46% heating and 32% electricity savings across other community buildings.
  • Enabled full remote monitoring and control of all nonresidential buildings via mobile devices.

Longyearbyen is on top of the world. And what we see from the KE Automasjon/GENESIS automation systems in this community is that distance doesn’t matter. No matter where you are in the world, this system delivers significant value and savings.

— Thomas Liland-Vik, General Manager | KE Automasjon

About Longyearbyen

Longyearbyen is the world’s northernmost settlement and has a population of about 2,000 registered permanent citizens and 3,000 polar bears. Longyearbyen is a small settlement and the administrative center of the Svalbard archipelago - a group of islands in the Arctic Ocean approximately 400 miles (640 km) north of Norway - and is located just 810 miles from the North Pole in a valley on the shores of the Advent fjord, surrounded by steep mountains and several glaciers.

Despite its small size, the bustling community has support functions such as a hospital, library, sports hall, church, and cultural center in addition to schools, restaurants, and a variety of shops. Since the 1990’s, tourism has slowly but surely become a major industry and is now one of the main pillars of society. Tourists from all over the world travel to Longyearbyen to experience the unique Arctic environment. Research and education are also important industries in Longyearbyen. Students study at the University Centre in Svalbard (UNIS), which focuses on Arctic research in biology, geology, geophysics, and technology.

Longyearbyen is on top of the world. And what we see from the KE Automasjon/GENESIS automation systems in this community is that distance doesn’t matter. No matter where you are in the world, this system delivers significant value and savings.

— Thomas Liland-Vik, General Manager | KE Automasjon
The Environmental Station Overview The Environmental Station Overview

Project Summary

The Longyearbyen community wanted a system that could help monitor and control energy consumption of all the nonresidential buildings with the main purpose of reducing energy consumption. One Longyearbyen resident who had previously lived in Oslo, the capital of Norway, and who had worked with system integrator KE Automasjon in the capital, suggested that the company contact the community leaders to discuss the installation of an automation solution for the community buildings.

KE Automasjon installed their first automation system in the community shopping center. The system uses the KE Automasjon’s solution - the Datavaktmesteren® which integrates GENESIS64 - to monitor and control energy consumption of all the center assets that use energy including the building ventilation, heating, lights, etc.

After success with this first installation, the community asked KE Automasjon to help address issues with energy and environmental stability in the kindergarten buildings where the temperature was sometimes too hot, sometimes too cold, and sometimes had poor air quality. Following the successful deployment at the kindergarten, the community expanded the automation system to include all other communal buildings in Longyearbyen. The last installations included the monitoring and control of the water and wastewater treatment system and the distribution of hot water from the power plant.

The Environmental Station Overview The Environmental Station Overview
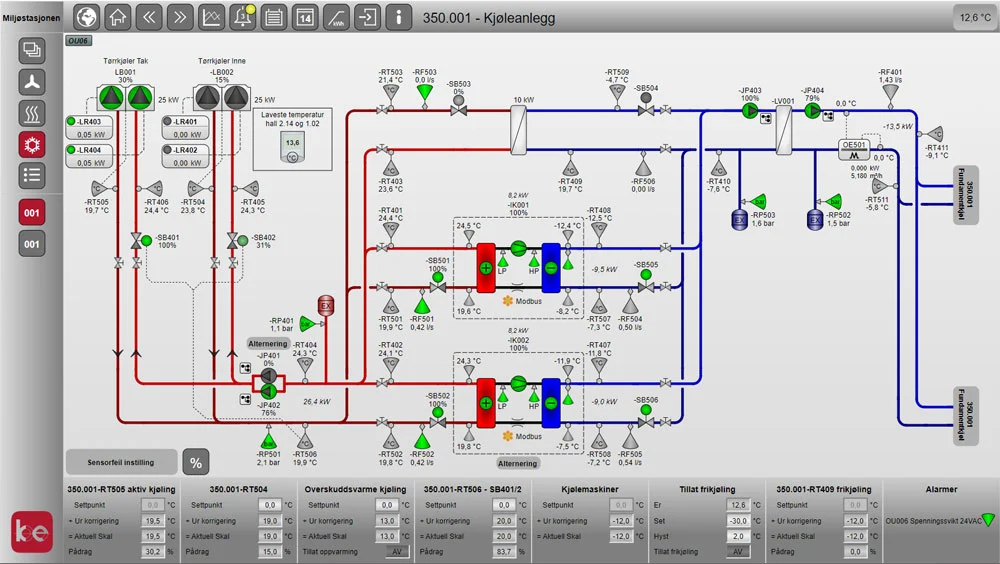
Building Ventilation System Building Ventilation System

Software Deployed

  • GENESIS64™
  • Hyper Historian™
  • GraphWorX™
  • AlarmWorX™
Building Ventilation System Building Ventilation System
Weather Station Dashboard Weather Station Dashboard

Realized Benefits

The Longyearbyen community realized substantial benefits from the application. By centralizing the control and management of all nonresidential buildings, the operations team can now monitor and manage systems from a unified dashboard—accessible even via mobile phone or tablet, regardless of location.

Key benefits include:

  • Centralized control of all nonresidential buildings through a single, unified dashboard
  • Remote access via mobile devices, enabling on-the-go monitoring and control
  • Energy savings across multiple facilities:
    • 76% reduction in heating energy and 50% reduction in electricity use at the shopping center
    • 46% reduction in total heating energy and 32% reduction in electricity use across other community buildings
  • Improved indoor environments, including more stable temperatures and better air quality
  • Streamlined workflows, eliminating the need for operators to travel between buildings to check equipment
  • Enhanced operational security through early alarming for low heating system temperatures
  • Fewer frozen leakages due to proactive alerts and improved system oversight

These results demonstrate how KE Automasjon’s Datavaktmesteren® solution—powered by GENESIS software from Mitsubishi Electric Iconics Digital Solutions—helps communities like Longyearbyen operate more efficiently, sustainably, and safely.

Weather Station Dashboard Weather Station Dashboard

Conclusion

The Longyearbyen community is greatly satisfied with the KE Automasjon/GENESIS system. The community’s satisfaction with the system is exemplified through the onboarding of numerous additional community buildings to obtain even greater functionality and value. KE Automasjon has been successful in implementing the system with a focus on energy and cost savings. As a critical centralized system for what was previously only available in a handful of siloed applications, the community can now control and monitor buildings and all the subsequent assets and aspects of these buildings. As an extension of this capability, the community is using this system to successfully monitor and control its water and wastewater treatment.